Manual claims processing, preventable denials, and slow appeals drain revenue from health systems. The average hospital writes off 3-5% of net revenue to administrative waste.
Denial Rate
20%
12.4%
Days in AR
52 days
38 days
Cost to Collect
3.4%
2.8%
Automation Rate
12%
67%
Net Collection
Manual
96.8%
Write-Off Rate
2.0%
1.2%
Purpose-built AI agents handle each phase with superhuman accuracy and speed.
6 specialized AI agents -- DenialBot, PostBot, CodeBot, EligBot, UnderpayBot, and CDI-QueryBot -- process claims end-to-end with zero human touch.
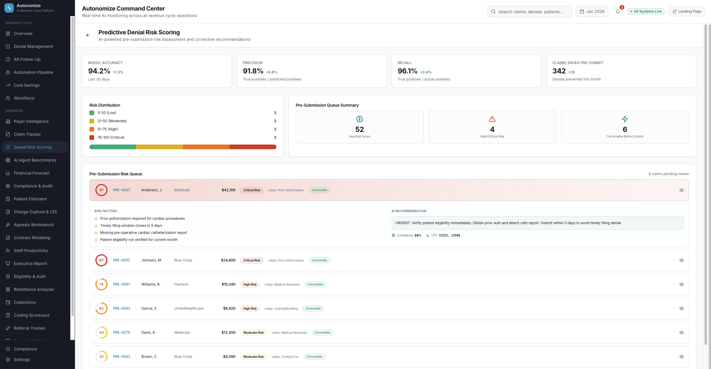
Every claim scored before submission. 94.2% accuracy in predicting denials with real-time corrective recommendations before the claim leaves the building.
Autonomous Denial & Appeal Agent ingests EDI 835s, triages by category, retrieves clinical evidence via FHIR RAG, and files legally-defensible appeals.
End-to-end visibility: which bot touched it, what action was taken, current payer response, and full audit trail. Every claim, every step.
Tube-map visualization of the complete revenue cycle -- from scheduling to final QA, each station runs its own AI agent autonomously.
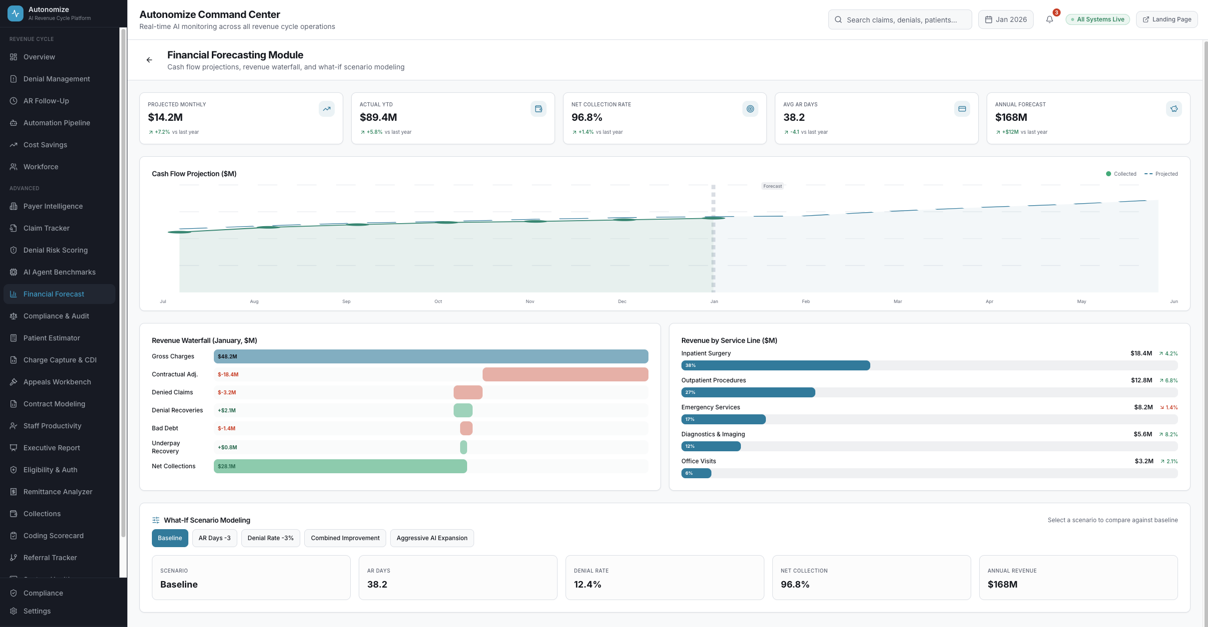
Cash flow projections, revenue waterfalls, and what-if scenario modeling showing exactly how AI automation impacts your bottom line.
Denial trend declining 35% over 6 months. Automation pipeline processing 4,210 claims per day.
Inspired by the London Underground -- every station a claim passes through is powered by a dedicated AI agent. Select a patient, hit Depart, and watch the entire journey in real-time.
A cognitive AI agent that ingests denials, triages by category, retrieves clinical evidence via FHIR RAG, generates legally-defensible appeals, validates against hallucination, and submits autonomously.
Touchless Ratio
78.4%
Resolved without human opening the claim
Recovery Velocity
3.2 hrs
Denial received to appeal submitted
First-Pass Overturn
87.3%
Overturned on first attempt
Confidence Accuracy
96.8%
Predictions above 92% that overturned
Ingests EDI 835 remittance or OCR paper denial, maps cryptic payer codes to actionable logic via LLM fine-tuned on 2.4M+ transactions
Categorizes denial type (Medical Necessity, Prior Auth, Coding, etc.) and selects optimal resolution -- auto-correct or auto-appeal
Queries EHR via FHIR R4 (DiagnosticReport, DocumentReference) to retrieve bronchoscopy results, ABG values, physician notes
Generates legally-defensible appeal letter with clinical evidence citations, 42 CFR references, and payer-specific templates
Validates every date, lab value, and clinical reference against EHR source. Assigns confidence score: >92% = fully autonomous
Files appeal via payer portal API. Result: 87.3% first-pass overturn, 3.2 hours denial-to-submission, $112K recovered per case
7 dashboard views. Every metric drillable. Every AI decision auditable.


















Real-time operations intelligence
6 KPIs tracking cost to collect (2.8%), denial rate (12.4%), AR days (38.2), AI automation (67%), net collection (96.8%), and write-offs (1.2%). Denial trends, category breakdowns, and recent activity -- the entire revenue cycle in one view.
Each agent is trained on millions of claims specific to its domain -- continuously improving with every transaction.
365 staff performing routine billing tasks reallocated to 237 strategic roles -- patient experience, payer negotiation, clinical documentation improvement.
365
Before AI
128
Routine Tasks
237
Upskilled
Reallocated to: Patient Experience & Complex Appeals
Reallocated to: Payer Relations & Contract Negotiation
Reallocated to: AI Agent Training & QA
Reallocated to: Clinical Documentation Improvement
Reallocated to: Strategic Appeals & Policy Analysis
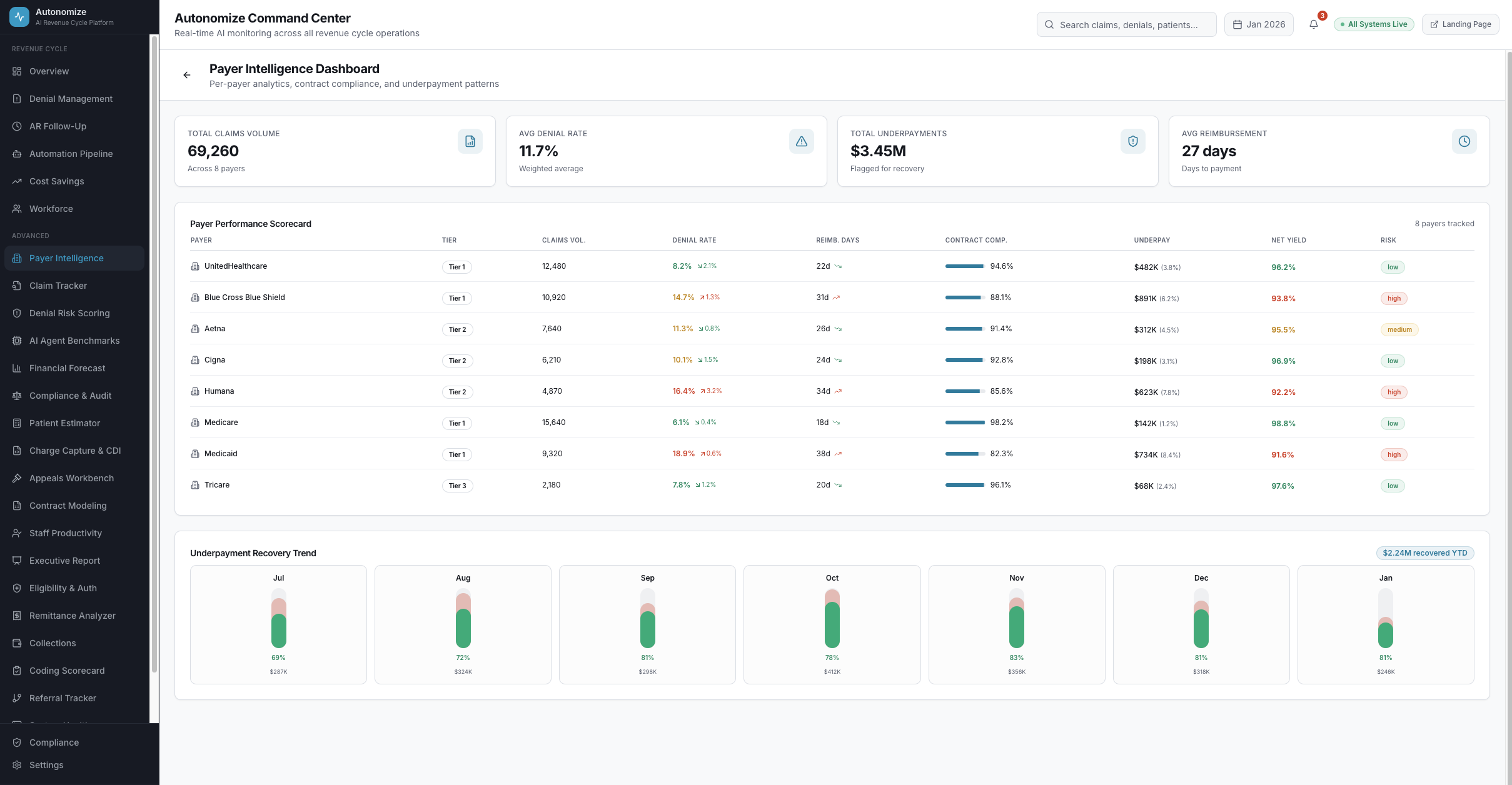
Every aspect of the revenue cycle has a dedicated intelligence view.
Per-payer denial rates, appeal success rates, underpayment patterns, contract compliance
AI decision audit trails, HIPAA compliance scoring, regulatory change tracking
Real-time OOP cost estimates using deductible status, contract rates, benefit accumulators
AI-identified documentation gaps, DRG optimization, +$3,100 reimbursement uplift per case
AI-drafted appeal letters, deadline tracking, payer-specific templates, bulk processing
ERA/EOB parsing, variance detection, underpayment flagging, $412K flagged today
Referral lifecycle management, authorization status, visit utilization tracking
Real-time integration status for EHR, clearinghouse, and payer portal connections
Integrate with your EHR, clearinghouse, and payer portals via HL7 FHIR, X12 EDI, and direct APIs. Native support for Epic, Cerner, Meditech.
Pre-trained agents activate across your revenue cycle. Each learns your payer mix, contract rates, and denial patterns within days.
Real-time ROI tracking across every agent. Full visibility into automation rates, savings, workforce impact, and compliance scores.
See all 17 pipeline stations in action. Run a patient through the full revenue cycle and watch AI agents process every step autonomously.